ca88

您好,,,, ,欢迎会见ca88官网!
售前服务热线:0755-82997309 售后服务热线:0760-88772310 工程售后热线:0760-88862765
产品中心

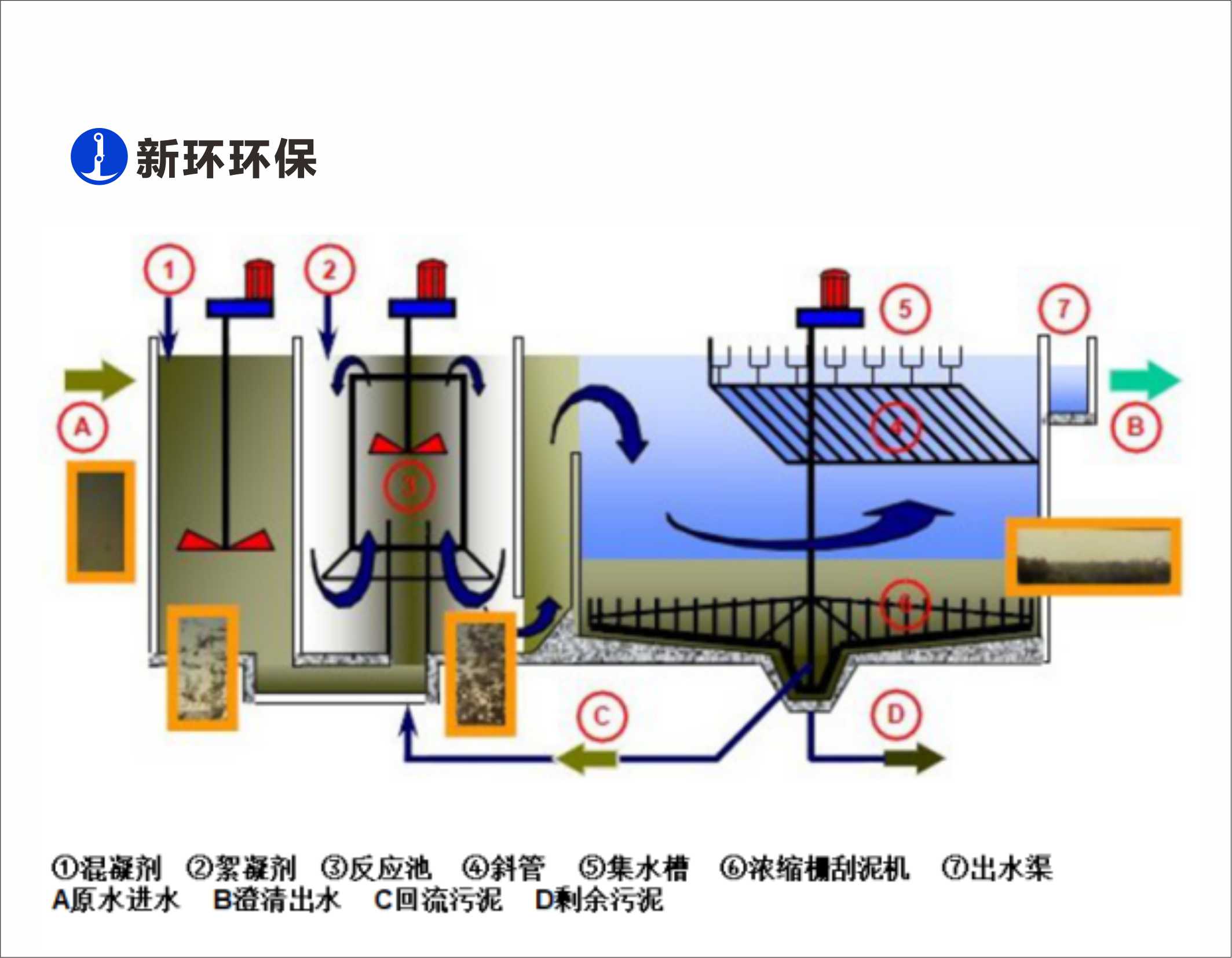
高效混凝沉淀成套手艺与装备

日期:2023-12-15 09:06:28 浏览:0

1703220870796734.jpg

用途:

污水深度处置惩罚、污水提标去除SS和TP


特点:

1、外貌负荷最高14m3/hm2;;;;;;;; 

2、混凝强度无级调理;;;;;;;; 

3、斜管自动洗濯;;;;;;;; 

4、出水SS在线监控。。。。 。。


友情链接: ca88机电

Copyright  ? 2018-2021  粤ICP备2023083594号  SynWin Environmental Group A11 Rights Reserved

网站地图