ca88

welcome to visit the official website of SynWin Environmental Group Co., Ltd . !
Pre-sales service :+86-755-82997309 After -sales service :+86-760-88772310
PRODUCTS
Focusing on providing high-end sewage treatment equipment, complete sets of equipment, engineering general contracting,
investment and operation, and environmental treatment process package equipment
SOLUTIONS
Strictly adopt the internationally recognized turnkey engineering method to undertake multiple projects
About the company
Deeply cultivating the environmental protection industry for 25 years, a national high-tech enterprise
CA88(中国)唯一官方网站入口
SynWin Environmental Group Co.,Ltd

SynWin Environmental Group Co.,Ltd is founded in 1997. After 25 years' concentration in the environmental industry, SynWin has developed into a comprehensive environmental group, consisting of two segments: environmental equipment manufacturing and comprehensive environmental services. 

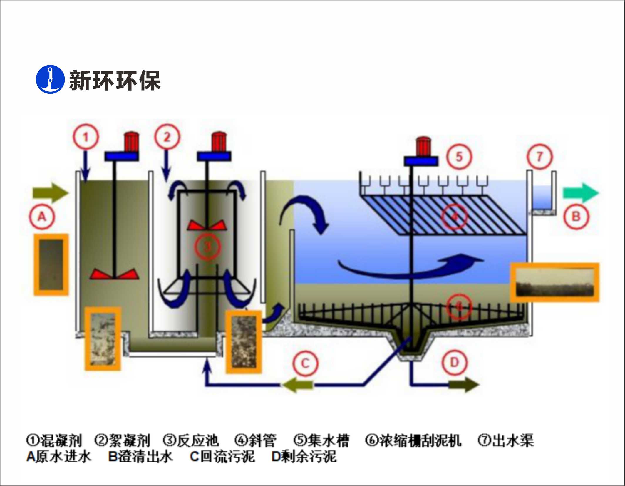
In the environmental equipment manufacturing segment, SynWin Environmental Group Co.,Ltd has 1 wholly owned and 2 joint-ventured factories. SynWin  Group’s main products: wastewater pre-treatment facilities, flow control facilities, sedimentation tank and sludge collection facilities, high-throughput sedimentation systems, ultra-fine filtration facilities, sludge thickening & dewatering facilities, sludge resources reclamation solutions, waste battery recycle solutions. The annual output value of SynWin Environmental Group Co.,Ltd’s manufacturing segment achieves more than 350 million Chinese Yuan ($50 million). 

NEWS
Follow SynWin Environmental protection Group and stay up-to-date with the latest developments in the environmental protection industry

312023-03

Committed to high-quality growth, SynWin Environmental Group won "Backbone Enterprise" & "Excellent Operation and Service Unit" awards!
Recently,the2022AnnualMembershipCongressoftheGuangdongEnvironmentalProtectionIndustryAssociationandtheGuangdongEnvironmentalProtectionIndustryHigh-QualityDevelopmentConferencewer
审查更多

Copyright  ? 2024  粤ICP备2023083594号  xinhuanhuanbao A11 Rights Reserved

网站地图